关键词:Carbon, 生态碳汇,森林碳储存,深圳市武智科技;描述:深圳市武智科技碳管理场景下,森林生态系统作为碳汇的航拍画面,展现自然碳储存能力

碳管理CMS

优化碳排查路径,深入碳足迹,一站式完成低碳转型

关键词:Carbon, 山林碳汇,生态碳循环,深圳市武智科技;描述:深圳市武智科技关联的碳汇场景,雾气缭绕的山林体现生态系统的碳循环与碳汇潜力

碳管理CMS零碳核查,构建低碳数字空间

Carbon Management CMS Zero Carbon Verification

Wookitech基于对经济社会发展全面绿色转型的深刻理解,立足自身数字化技术优化,以绿色算力构建低碳数字基础设施,制定低碳减排目标和科学的实现路径,降低碳管理难度,提高碳管理效率,助力实现碳中和达成。
碳排放摸底
·满足相关企业碳管理的需求
·挖掘企业节能减排潜力,实现降本增效
·可视化直观呈现,全面、准确、高效摸清碳排放家底
碳减排规划
·识别节能减排潜力,完成低碳转型
·树立行业标杆,提升品牌影响力
碳目标设定
·夯实碳排放数据披露基础
·挖掘供应链减排潜力,高效精准实施碳排放
·打造低碳产品,树立低碳环保的品牌形象
碳中和达成
·数字化技术助力产业低碳转型
·孵化低碳技术,助力新兴技术实现产业化发展,推动可持续社会价值创新
关键词:Carbon, 森林碳汇价值,生态碳管理,深圳市武智科技;描述:深圳市武智科技碳管理视角下,晨光中的森林场景彰显生态系统的碳汇与碳管理价值

碳管理系统CMS解决方案

Carbon Management CMS Customization Capability

Wookiech提供园区碳管理EMS综合解决方案,深度融合智能化系统+低碳数字化平台,从规划低碳转型顶层设计,到碳管理平台部署建设,全面赋能园区绿色低碳智能化转型升级。
碳管理CMS
· 能碳现状分析 · 减碳潜力评估 · 工程项目清单 · 双碳行动方案
碳核算
• 组织碳排放摸底及报告编制
• 产品碳足迹核算及报告编制
• 活动碳足迹核算及报告编制
碳排查
• 碳排放清单 • 计算因子库
• ISO14064 / 24行业指南
• 组织碳足迹
双碳报告
• 碳中和声明 • 碳披露报告
• 碳目标白皮书 • 课题申报发
• 环境信息披露报告
上游活动
· 购买的商品和服务
· 燃料和能源相关活动
· 上游租赁资产
· 员工通勤
· 运营中产生的废物
· 上游运输盒分配
· 商务差旅
· 生产资料
碳排查
· 企业购入的电力、热力和制冷所产生的温室气体排放
· 企业燃料燃烧直接产生的温室气体排放
· 化工生产
双碳报告
· 下游运输及分配
· 销售产品加工
· 销售产品及使用· 产品最终处理
· 下游租赁资产
· 投资
· 特许权
关键词:Carbon, 碳汇资源监测,森林生态俯瞰,深圳市武智科技;描述:深圳市武智科技碳管理相关的森林俯瞰画面,体现对碳汇资源的监测与管理场景

碳管理系统CMS解决方案

依据国家24个行业《企业碳排放核算方法与报告指南》核算碳排放,支持iso 1406指标符合碳排放标准

关键词:Carbon, 碳管理平台,数字化碳管理,深圳市武智科技;描述:深圳市武智科技的碳管理平台在笔记本设备上的展示,体现碳管理的数字化应用与便捷性
集团化数据管理
碳数据分层级管理,支持监测计划,EMS系统数据对接
碳排放自动核算
排放源活动数据多种采集方式,自动生成范围一二、三碳排放
数据填报模块化
可引用行业排放源清单和历史填报数据,适配多场景
报告一键生成
碳盘查清册和可编辑的碳盘查报告书直接用于三方机构认证

多维度碳排放数据显示,为企业碳目标提供数据支撑

Multidimensional carbon emission data display

关键词:Carbon, 碳管理系统,企业碳文档管理,深圳市武智科技;描述:深圳市武智科技的碳管理系统界面,展示企业碳管理相关文档与数据的数字化管理

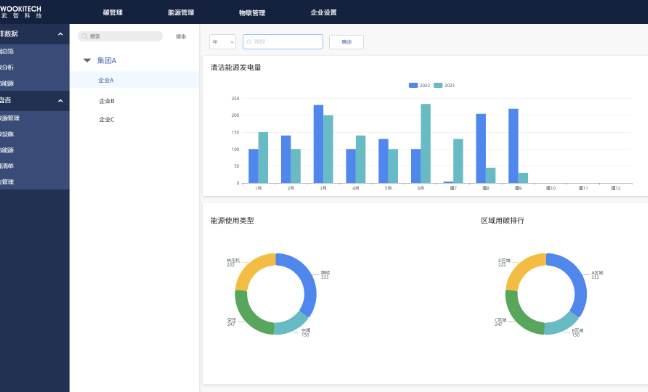
碳排放数据多维度分析

·数字李生可视化展示
·同、环、占比、排名、变化分析
·掌控碳排放活动的全链路流程
·实时跟进碳管理的关键指标进度
关键词:Carbon, 碳数据统计,可视化分析,深圳市武智科技;描述:深圳市武智科技的碳管理系统界面,呈现碳数据统计、对比与可视化分析的场景

节能减排机会自动诊断

·自动识别碳排放异常情况
·报警区域定位
·横向、纵向对比识别减排机会
关键词:Carbon, 碳排放监控,碳数据仪表盘,深圳市武智科技;描述:深圳市武智科技的碳管理系统界面,展示碳排放总量、燃料燃烧碳数据等核心指标的监控

追踪碳减排项目实施情况

·碳减排、碳抵消项目集中管理
·减排措施实施前后的碳排放对比
·直观体现减排措施的减排效果
·自动生成碳减排报告
版权所有©深圳市武智科技有限公司-粤ICP备17120648号-1网站地图